
Uno de los puntos fundamentales de la Misión de la Congregación de Jesús-María es ayudar al desarrollo integral de cada persona a través de una educación caracterizada por la apertura al mundo, integrada en la realidad social y cultural de nuestro tiempo y medio ambiente, capaz de construir una nueva sociedad, más justa, solidaria y comprometida con el cuidado de la «Casa Común».
Por ello hemos iniciado una transición ecológica que consiste en la instalación de placas solares en muchos de los edificios en los que Jesús-María tiene representación en España.
Hemos recibido un ayudas para nuestro proyecto de autoconsumo con el objetivo de conseguir una economía más limpia y sostenible.
Proyecto acogido al programa de incentivos ligados al autoconsumo y almacenamiento, con fuentes de energía renovable, así como a la implantación de sistemas térmicos renovables en el sector residencial en el marco del Plan de Recuperación, Transformación y Resiliencia, financiado por la Unión Europea- NextGenerationEU.
Este proyecto entra dentro del componente C7:l1 ACTUACIÓN DE GENERACIÓN CON ENERGÍA RENOVABLE del Plan de Recuperación, Transformación y Resiliencia.
Centro Educativo Jesús-María García Noblejas:
Centro Educativo Jesús-María Fernando el Católico:

Centro Educativo Jesús-María Fuensanta:

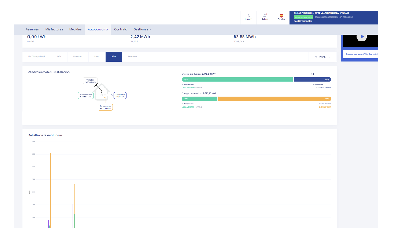
Centro Educativo Jesús-María Villafranqueza:

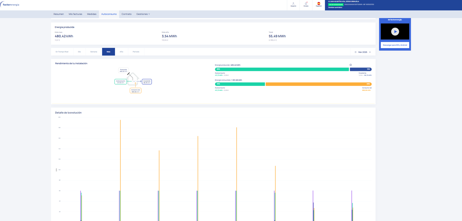
Centro Educativo Jesús-María San Agustín:

Centro Educativo Jesús-María Caridad del Cobre:
Centro Educativo Jesús-María El Cuco:

Centro Educativo Jesús-María Cristo de la Yedra:

Centro Educativo Jesús-María Nuestra Señora de la Fuensanta:


































































































































